水力模塊
水力模塊
應 用中央空調水系統
配 備 泵組、閥組、自動補水
用 于 地源熱泵、空氣源熱泵
目錄
1 組成原理
2 應用
3 特點
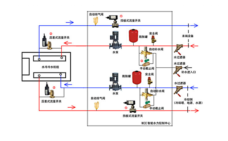
4 系統配件
組成原理
1、 水力模塊用于地源熱泵、空氣源熱泵、風冷模塊等中央空調水系統冷媒水、冷卻水、衛生熱水循環輸送,配備泵組、閥組、自動補水、安全組件、旁通組件、系統清洗排污組件及控制元件等,系統內有鍍鋅管連接而成。
2、 水力模塊可根據末端需求自動調整水泵運行頻率,單雙泵自動切換、具備電源保護、相序保護、熱保護、缺水自動保護、高溫低溫保護、高壓低壓保護等安全功能。
3、 運用了水力系統模塊化整合設計方案,是一個完全預制成套經過嚴格監控生產的產品。水力模塊在具有節能環保、節省時間和投資、提高工程質量的同時,還兼備運用靈活、安裝快捷等特點,是工業、商業及民用建筑等水系統輸配的最佳選擇。
應用
水力模塊就是把水泵、閥件、過濾器、定壓補水裝置、水泵控電控柜等等(幾乎是除了主機以外所有的東西)集成在一個箱子里面,在安裝的時候,只有主機和水力模塊兩個整體設備,管路也非常簡單,就是將這兩個設備連接起來再把負載側和源側管道接到相應位置就可以了。這樣做的目的一是減少機房的占地面積,二是增加機房的美觀程度,三是安裝方便,可以在工廠定制,在現場只需要簡單的組裝即可。
水力模塊適用于中央空調水系統空調水、冷卻水、衛生熱水循環輸送及其它水介質的輸送。
可與任何水循環中央空調機組配套使用,單臺最大推配套制冷量高達360KW,超出可多臺并接供應。適用于地源熱泵、空氣源熱泵、分體太陽能、燃氣鍋爐和常規清水、供水領域等暖通空調產品的配套應用。
特點
1、系統整合、節省空間 水力模塊集水泵,閥門,安全組件,自動補水,旁通補水,系統清洗排污組件及控制一體,屏棄原有復雜的機房和繁瑣的控制系統,緊湊型設計,單臺機組占地面積僅1-2m2。
2、安裝快捷、節約成本 水力模塊一臺機組等于一個機房的功能,把2天以上的機房施工縮短為2個小時的機組安裝,節約了70%以上施工的時間和材料成本。
3、方便管理,維護簡單 水力模塊原有分散式組合的各種部件與設備在機房內敞開,現在整合在一臺封閉式機組中,減少人為和環境對設備的損傷,設備使用的使用的壽命提高40%以上,同時減少了維護和檢修的成本。
4、專業設計,品質保證 水力模塊的核心部件經過專業的精選設計,并經過嚴格的測試與調試,機組內管路全部采用鍍鋅管和銅材質,確保整機性能的優良可靠。
5、智能控制,技能安全 水力模塊系統可與主機和室內末端進行聯控通訊,智能控制可實現季節自動切換的功能,運行過程實時監控,提高了整個工程系統運行的穩定性,比傳統分布式機房技能30%以上。


系統配件
熱水側水泵:
生活熱水熱量輸送動力源,
空調循環泵:
從主機到空調未端的冷熱水的輸送動力源,
冷熱水主機:
為中央空調及熱水系統提供制冷,制熱所需要的空調冷熱水或生活熱水
地源側循環泵:
冷熱源水的輸送動力源,
膨脹罐:
當空調水系統采用閉式環路循環時,為給于系統中存水因溫度變化而引起的體積膨脹余地并有利于系統內空氣地排除,應該在管路系統上連接膨脹罐,同時在許多水系統中,膨脹水箱還兼做定壓水箱用。
水流開關:
通過感受水流量的變化,根據已設定好的開關值自動切斷或閉合電路的控制元器件,在水系統中是斷水、缺水的保護裝置。(通常分主機內置水流開關和外置兩種情況)
安全閥:
專用于空調系統,當系統壓力超過設定值能自動泄壓,保護管路其他元件免受超壓危害。空調安全閥一般安裝在系統的回水端靠近膨脹罐的位置,周圍要便于檢修。
水泵進出水壓力表:
通過其值檢測水泵之運行狀況是否正常, 同時還可以反饋水系統是否運行正常。
水過濾器:
通常裝于水泵入口,用于過濾系統安裝過程中的殘留的雜質,防止帶入水泵或空調蒸發器內。
止回閥:
防止水泵停機,水倒流而產生的液擊。
水泵啟動控制箱:
是將主機對水泵的控制信號轉成啟動工作信號,從而實現水泵與主機的聯動。
杭桂的機房一體化,就是針對不同的系統,將上述所有相關部件進行專業的整合,進行工廠預制化生產,并在工廠測試出廠,到安裝現場只需與主機進行管路連接即可,從而大大提高了系統的可靠性。
自動補水閥:
是減壓閥、過濾器、截止閥和止回閥的組合體,可以保持系統壓力在一個穩定值,當壓力降低時,閥門會自動打開,向系統補水,達到設定壓力后,閥門自動關閉,閥內的自帶過濾器,可以避免雜質的流入,閥內內置止回閥,可以防止加熱系統的熱水回流到冷水管路,即使入口壓力改變,調壓器能保持出口壓力的穩定。在緊急情況下或維修系統, 自動補水閥配備手動截止閥,可關閉補水水源。可垂直或水平安裝但不可倒置,即塑料旋鈕不能在上部,有箭頭一側為進水端。
中央空調水力模塊|地源熱泵水力模塊|水力模塊廠家|水力模塊選型|水力模塊價格|水力模塊用途|水力模塊分類|杭州水力模塊|浙江水力模塊|全自動水力模塊|不銹鋼水力模塊|上海水力模塊|江蘇水力模塊
杭州桂冠環保科技有限公司
工廠地址:杭州市余杭區瓶窯鎮鳳都工業園鳳城路8號
工廠電話:0571-88734008 0571-88734058
工廠傳真:0571-88734055
銷售總部地址:杭州市沈半路2號2區2111-2112號
電話:0571-28035859 0571-28822625
傳真:0571-28907570
郵箱:123@hzvalve.net
copyright © 2009-2017 http://www.kids-guard.cn/ all rights reserved 版權所有 © 杭州桂冠環保科技有限公司 浙ICP備11015610號
友情鏈接: 杭州管道泵 | 微納米氣泡發生器 | 水處理設備 | 水處理器 | 桂冠環保阿里巴巴實力商家 | 真空泵系統 | 安全閥 | 盤式過濾器 |